RO反滲透設備 Welcome To JF
水處理工藝技術提供商
- 系統特點
- 工藝簡介
- 服務認證
- 應用行業
- 產品特點
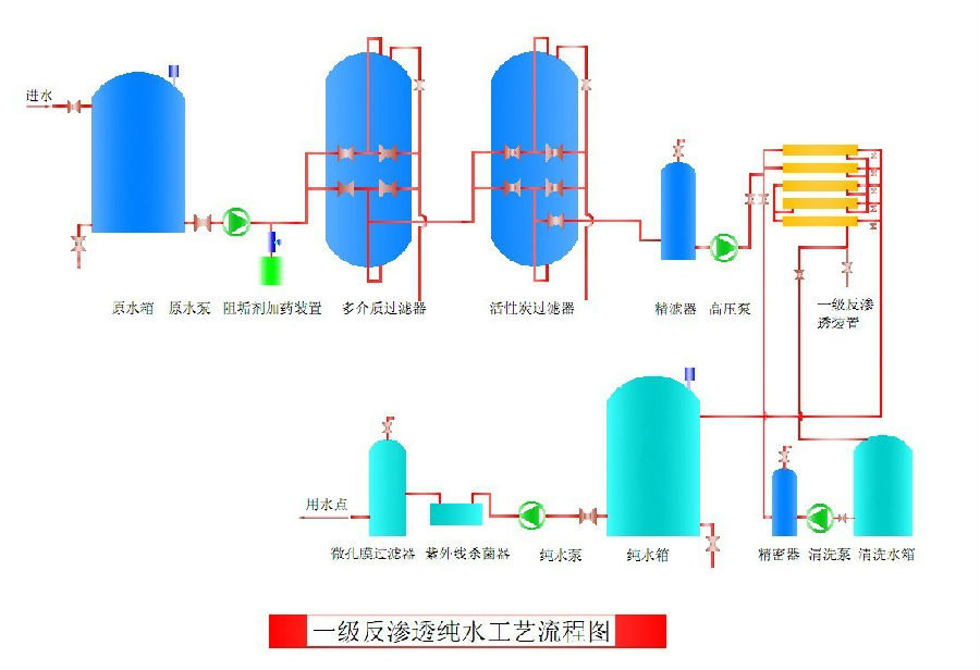
反滲透是一種借助于選擇透過(半透過)性膜的工力能以壓力為推動力的膜分離技術,當系統中所加的壓力大于進水溶液滲透壓時,水分子不斷地透過膜,經過產水流道流入中心管,然后在一端流出水中的雜質,如離子、有機物、細菌、病毒等,被截留在膜的進水側,然后在濃水出水端流出,從而達到分離凈化目的。
反滲透設備是將原水經過精細過濾器、顆粒活性碳過濾器、壓縮活性碳過濾器等,再通過泵加壓,利用孔徑為1/10000μm(相當于大腸桿菌大小的1/6000,病毒的1/300)的反滲透膜(RO膜),使較高濃度的水變為低濃度水,同時將工業污染物、重金屬、細菌、病毒等大量混入水中的雜質全部隔離,從而達到飲用規定的理化指標及衛生標準,產出至清至純的水,是人體及時補充優質水分的最佳選擇.由于RO反滲透技術生產的水純凈度是目前人類掌握的一切制水技術中最高的,潔凈度幾乎達到100%,所以人們稱這種產水機器為反滲透純凈水機。
反滲透工藝流程圖:

反滲透系統加藥流程圖:

⒈制取電子工業生產如顯像管玻殼、顯像管、液晶顯示器、線路板、計算機硬盤、集成電路?芯片、單晶硅半導體等工藝所需的純水、高純水;
⒉制取熱力、火力發電鍋爐,廠礦企業中、低壓鍋爐給水所需軟化水、除鹽純水;
⒊制取醫藥工業所需的醫用大輸液、注射劑、藥劑、生化制品純水、醫用無菌水及人工腎透析用純水等;
⒋制取飲料(含酒類)行業的飲用純凈水、蒸餾水、礦泉水,酒類釀造水和勾兌用純水;
⒌海水、苦咸水制取生活用水及飲用水;
⒍制取電鍍工藝用去離子水;電池(蓄電池)生產工藝的純水;汽車、家用電器、建材產品
表面涂裝、清洗沌水;鍍膜玻璃用純水;紡織印染工藝所需的除硬除鹽水;
⒎石油化工業如化工反應冷卻水;化學藥劑、化肥及精細化工、化妝品制造過程用工藝純?水;
⒏賓館、樓宇、社區機場房產物業的優質供水網絡系統及游泳池水質凈化;
⒐線路板、電鍍、電子工業廢水處理及回用;
⒑生活、醫院、制革、印染、造紙工業廢水及垃圾滲瀝液的處理;
反滲透裝置是用足夠的壓力使溶液中的溶劑(一般是水)通過反滲透膜(或稱半透膜)而分離出來,因為這個過程和自然滲透的方向相反,因此稱為反滲透。反滲透法能適應各類含鹽量的原水,尤其是在高含鹽量的水處理工程中,能獲得很好的技術經濟效益。反滲透法的脫鹽率提高,回收率高,運行穩定,占地面積小,操作簡便,反滲透設備在除鹽的同時,也將大部分細菌、膠體及大分子量的有機物去除。
















官方微博